行業背景
駕培市場混亂,除了部分駕校規模檔次低外,教練員的素質也被不少學員所詬病,據武漢市運管局介紹,武漢已逐步啟用新的駕培管理系統,全部教練車上將安裝攝像頭,年內可實現培訓過程的全程監控,教練員服務不規范、態度粗暴、脫離崗位等違規行為都將曝光。
監控系統安裝在教練車副駕駛室上方,整個駕駛室都在其監控范圍內。該系統由2個攝像頭和1臺車載錄像機組成。車載錄像機可以存儲一周的信息量,然后將磁盤的資料考拷貝到電腦里面,以備查閱。
安裝攝像頭,不僅可以監控教練性騷擾女學員,還可以監控教練在車上抽煙、教練私自開教練車送學員、開著教練車與學員一起去吃飯喝酒,在車上收學員的香煙等“吃拿卡要”,開快車等違規行為,“這可謂一舉多得”。這樣有利用于管理教練,不僅可以監控教練的各種行為,而還可以了解學員在學習過程中的不足,如換擋不熟悉,開車緊張等。
系統組成
系統集成了衛星定位,地理信息系統,4G網絡通信,視頻處理等多項時代先進技術,主要由三部分組成,即車載DVR終端,中心服務器和監控中心CMS平臺。
即車載DVR負責本地的錄像存儲,通過4G網絡連接中心服務器,將視頻數據,音頻數據,GPS定位信息,報警信息,車輛行駛記錄等匯報服務器,服務器則將信息進行分類整理,通過對車輛狀況的實時處理,并下發對車輛的調度指令,實現CMS平臺對車載主機的遠程管理與信息的綜合交互。
監控子系統
車載DVR終端內置4G,GPS,WIFI等模塊于一體,能夠對車輛位置、速度、方向、車輛狀況、運行信息、車內視頻進行采集、處理、記錄,并且通過4G無線網絡與管理中心進行信息交互,通過在車內布置攝像機,實施全天無盲區監控,在教練車上,一般安裝3個攝像機,位置如下:
l 前視攝像機:用于拍攝車輛前方路況,行車狀態,便于交通事故后判定事故責任;
l 車廂攝像機:安裝在駕駛室主駕駛上方,用于拍攝車廂內情況,便于教練員行為;
l 車廂攝像機:安裝在副駕駛頭頂上方,用于拍攝學員練車情況。
CMS監控平臺
A、服務器系統
服務器平臺主要進行設備和用戶管理,實時顯示設備和用戶在線狀態。轉發存儲視頻、GPS和圖片信息,對整套系統進行綜合管理。各監控計算機只需要一臺安裝客戶端軟件的PC機就可以實現網絡監控;監控中心的服務器用于圖像的轉發和存儲,在各相關領導的PC上在安裝客戶端軟件進行瀏覽和錄像。
中央管理軟件是無線網絡視頻監控管理系統的核心(他包括中心視頻轉發軟件、設備以及用戶配置軟件),它以高品質、高效率的集中化、分布式網絡管理為架構;以視頻、音頻、數據等多媒體信息的網絡傳輸為基礎,為用戶執行實時監視、GPS定位、錄像存儲及應急預警的安全防范工作。


中央管理軟件植根于企業網絡平臺,與車載DVR的緊密配合,使用戶實施大規模遠程監控成為可能。徹底替代傳統安防系統的DVR加網絡視頻服務器設計思路,以及可持續進行更新換代的解決方案,最大可能為用戶提供長期的投資保護。
B、監控管理平臺
監控管理平臺是是實現設備查看和管理的主要載體,功能主要有:
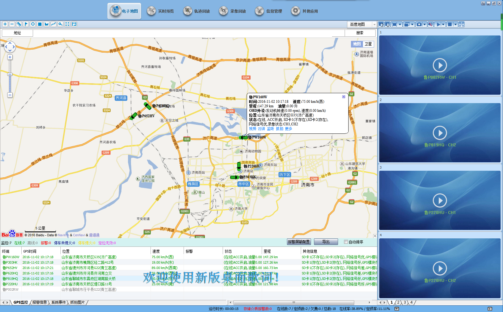
1、多畫面音視頻監控:監控中心能遠程調看任意車輛任意通道的視頻圖像,支持多畫面同時瀏覽,車輛位置信息、設備狀態、、GPS地圖展現等。對車內或車外發生的任何動作以及事件,監控中心都能實時監控,并可在任意地點的客戶端軟件以及電視墻上呈現。可以實現對多個監控設備的顯示, 可以選擇1.4.6.8.9……100等多種畫面分割,以適應各種應用需求,并可以實現全屏顯示。
2、語音監聽、雙向語音對講:安裝于車外的拾音器,可監聽車外聲音,同時支持監控中心實時監聽和車載3G終端視頻同步記錄,支持雙向語音對講。
3、圖片抓拍功能:支持客戶端手動抓拍,車輛手動抓拍,中心定時抓拍,可以對任意通道的畫面圖像進行抓拍,當發生突發事件時,可以手動抓拍,保留證據,作為事后處理憑證和證據。
4、GIS電子地圖:支持Google、MapInfo等主流地圖顯示,任選多車顯示,輔以4畫面小窗口監控視頻,關注車輛位置信息的同時,還可對重點的車輛的視頻進行實時監控。車輛GPS定位,支持對所有管理區域車輛快速、準確跟蹤車輛位置,并通過電子地圖來顯示車輛所在位置,支持單車、多車顯示模式。車輛向中心平臺上報一次GPS信息,最小上傳間隔為5秒。

5、錄像回放:支持三種視頻存儲模式:前端存儲、中心平臺存儲、監控客戶端存儲。回放包括GPS歷史軌跡下載回放、設備錄像下載回放等。方便的錄像檢索、查詢方式,可根據時間、存儲路徑和報警類型等信息檢索并下載回放圖像。
6、語音調度:系統支持監控中心與車輛進行實時語音對講通話,并可以對多個車輛進行廣播通知信息等。發生緊急情況時,可以隨時遠程指揮與安排。

C、本方案優勢
遵循產品先進性、經濟性、可靠性、實用性的設計原理
通過攝像頭可以把車內、車外完全監控到,不留死角。核心產品RCM-MDR300SDG具有功能全,接口豐富、穩定性極好、功耗低、抗震性好、圖象清晰等特點。
DVR產品推薦
1、車載錄像機
1.1型號: JF-S400 雙SD卡車載錄像機
外觀:
前視圖

1.2.產品特色
l ASF 視頻壓縮格式,壓縮比高,圖像清晰,1到4路視頻輸入, 1路復合視頻輸出。
l 工業級別設計,采用進口專用車載連接器, 保證產品性能穩定性.
l 意外事故下斷電保護功能:采用特別UPS技術,可使機器在切斷外部電源下仍可工作3到5秒,可保證錄象數據完整保存,避免文件損壞,方便事故查詢。
l 支持GPS,G-sensor加速度傳感器,速度傳感器,可選功能。
l 支持4G無線傳輸功能。各種4G標準,WCDMA, EVDO, TD-SCDMA,支持WiFi無線傳輸。GPS, 北斗可選功能。
l 支持IP通話功能,可選功能。
l 實時錄象:100f/s (PAL);120f/s (NTSC)。錄象分辨率:CIF/ HD1/ D1可選,最大可支持2路D1,2路CIF格式。
l G.726 音頻壓縮格式,4路音頻輸入,1路音頻輸出。
l 報警支持9種輸入報警,6路電平輸入,2路模擬輸入,1路脈沖信號輸入。
l 通訊接口:RS232 ,RJ45。
l 錄象模式:開機錄象, 定時錄象, 報警錄象,手動錄像。
l 錄象文件格式:ASF,可用通用軟件VLC播放,或使用配套回放軟件,支持1路或4路同步回放。
l 數據儲存:最大可支持2張64G的SD卡。
l 開機時間短:可在機器啟動30秒內迅速進入正常工作模式。支持鑰匙開關機,定時開關機,延時關機等。
l 8-36V直流寬電壓輸入,適用用各種車輛;直流12V/2A 輸出。
l 功耗低,本機正常工作狀態8~10W,待機狀態0.5W。
l 高性能防震。
l 寬溫度工作范圍, 工作溫度: -25℃ ~ +70℃;
1.3.產品規格
項目 | 描述 | |
操作系統 | Linux | |
圖形操作界面 | 可通過外接顯示屏,遙控器設置系統各類參數 | |
安全管理 | 用戶密碼、管理員密碼兩級管理,支持加密傳輸 | |
視頻及編碼 | 視頻輸入、輸出 | 4路視頻輸入、1路視頻輸出;1.0Vp-p, 75Ω |
OSD | 字符疊加功能,時間日期、車輛ID、GPS等信息圖像疊加 | |
視頻壓縮格式 | ASF壓縮編碼. 采用Hisilicon高性能處理器. | |
雙碼流 | 支持 | |
預覽功能 | 單路、4畫面拼接預覽,支持事件觸發全屏和拼接切換顯示功能 | |
幀率 | PAL: 100幀/秒,單路最大25幀/秒;NTSC: 120幀/秒,單路最大30幀/秒 | |
分辨率 | CIF、HD1、D1 可配, 最大可支持2路D1+ 2路CIF | |
質量 | 1到5級錄像可配, 最優1級, 最低5級 | |
碼率 | CIF: 256Kbps ~ 1.5 Mbps, 8級碼率可選 | |
HD1: 600Kbps ~ 2 Mbps, 8級碼率可選 | ||
D1: 800Kbps ~ 3Mbps, 8級碼率可選 | ||
音頻 | 音頻輸入、輸出 | 4路輸入、1路輸出 |
壓縮格式 | 采用G.726編碼 | |
錄像 | 存儲介質 | 支持2張SD卡, 單SD卡最大支持32G,支持數據冗余存儲技術; |
文件格式/系統 | ASF/FAT32 | |
錄像策略 | 默認開機錄像,支持定時錄像、報警及事件觸發錄像、手動錄像 | |
錄像檢索 | 可根據錄像時間、錄像類型、錄像儲存設備等條件搜索 | |
錄像回放 | 支持本機回放,最大支持4路同步回放,同時對文件中的車輛信息進行分析 | |
支持快進、快退、播放、暫停控制,支持2, 4, 8, 16倍速度快進或快退,支持選時回放控制 | ||
報警錄像 | 支持預錄功能,警前15秒預錄、警后錄像時長動態可配,30秒 ~ 30分鐘 | |
錄像備份 | USB備份 | 插入U盤備份本機錄像 |
報警 | IO口報警 | 9路報警輸入(6路電平信號輸入,2路模擬信號輸入,1路脈沖信號輸入) |
2路報警輸出(1路電平輸出,1路開關量輸出) | ||
業務報警 | GPS超速報警、加速度報警、移動偵測報警等
| |
無線傳輸 | 無線模塊 | 內置4G無線傳輸模塊, WCDMA, EVDO,TD-SCDMA制式可選; |
內置WiFi模塊; | ||
數據遠程傳輸 | 支持雙中心傳輸;支持4G、WIFI數據通道傳輸,支持WIFI優先傳輸策略;支持后端錄像策略遠程下載; | |
定位功能 | 內置可選支持GPS模塊或者北斗模塊 | |
通訊接口 | 1個RS485接口 | 云臺控制,支持本地、客戶端軟件實現云臺控制功能;(可選) |
3個RS232接口 | LED走字屏(可選) | |
調度屏(可選) | ||
1個USB接口 | 支持插入U盤備份本機錄像 | |
1個RJ45接口 | 10M/100M自適應網絡接口 | |
加速度傳感器 | 內置Gsensor傳感器 | |
參數配置 | 支持系統參數統一配置功能(從U盤或者SD卡導入導出配置文件); | |
系統升級 | 支持SD卡升級 | |
電源及功耗 | 電源管理 | 1、ACC開關機 |
2、延時關機 | ||
3、定時開關機 | ||
輸入電壓 | DC:+8V ~ +36V | |
輸出電壓 | 12V | |
斷電保護 | UPS電源續航專利技術,在切斷外部電源下仍可工作3到5秒,意外斷電時保證錄像數據的完整性 | |
功耗 | 正常工作狀態<10W;待機狀態下<0.5W | |
工作環境 | 溫度 | 常規:0℃ ~ +60℃;硬盤預熱時-25℃ ~ +60℃ |
濕度 | 10% to 95% | |
2、攝像機:
(參考型號:JF-307S)
本方案選擇專門為車載電子監控項目定制的車載專用紅外攝像頭。

l 采用1/3” 彩色 CMOS,捕捉運動圖像
l 支持同軸高清輸出,圖像清晰、細膩
l 照度,0.01Lux@(F1.2,AGC ON),0LUX with IR
l 支持IR-CUT切換,實現晝夜監控
l 支持數字寬動態、電壓過高自動保護;
l 自適應數字降噪,2D-DNR
l 支持UTC功能,內置音頻
l 采用耐高溫塑料外殼,一線兩路安裝方便簡潔。
l 適合多種車型內室安裝。
l 產品名稱及型號 | l 通用型雙路一體機 JF-307S | ||
l 車外攝像機參數 | l 成像器件 | l 1/3彩色 CMOS | |
l 方案 | l AR0130+NVP2431H | ||
l 有效像素 | l 1280(H)x960(V) | ||
l 信號系統 | l 50HZ | ||
l 最低照度 | l 0.1Lux(彩色照度),F1.2 l 0.05 Lux(黑白照度)F1.2 | ||
l 快門速度 | l 1/50秒-1/100000秒 | ||
l 日夜轉換模式 | l 無 | ||
l 寬動態 | l 數字寬動態 | ||
l 背光補償 | l 支持 | ||
l 寬動態 | l 電子寬動態 | ||
l 紅外距離IR | l 無 | ||
l 日夜切換IR-Cut | l 無 | ||
l l l 車內攝像機參數 | l 成像器件 | l 1/4寸彩色 CMOS | |
l 方案 | l GC1034 + V20E(FH8532E) | ||
l 有效像素 | l 1280(H)x720(V) | ||
l 信號系統 | l 50HZ | ||
l 最低照度 | l 0.01Lux(彩色照度),F1.2 l 0 Lux(夜視補光)F2.2 | ||
l 快門速度 | l 1/50秒-1/100000秒 | ||
l 日夜轉換模式 | l 日夜切換IR-Cut | ||
l 寬動態 | l 數字寬動態 | ||
l 背光補償 | l 支持 | ||
l 紅外距離IR | l <8m(940無紅光) | ||
l 拾音器 | l 標配4015咪頭 | ||
l 日夜切換IR-Cut | l 支持 | ||
l 光學鏡頭 | l 接口類型 | l M12 | |
l 光圈 | l 固定光圈 | ||
l 鏡頭(1080P高清) | l 2.1mm(對車內攝像頭) l 2.8mm(對車外攝像頭) | ||
l 圖像 | l 圖像最大尺寸 | l 1280(H)x720(V) | |
l 幀率 | l 720P@30FPS+VGA@30fps | ||
l 信號輸出 | l CVBS | ||
l 其他 | l 溫度/濕度 | l -20℃~+70℃ 0% - 95% | |
l 電源 | l 12V(寬電壓9v-15v) | ||
l 防水等級 | l 無 | ||
l 功率(12v) | l <4w(紅外啟動)兩路總合 | ||
l 視頻輸出接口 | l 1.0Vp-p復合視頻輸出, 75歐姆,4pin航空線 | ||
配件部分:
SD存儲卡:32G和64G可選,最大支持128G

流量卡:建議選用當地網絡信號比較好的網絡運營商,4路高清視頻同時后臺觀看,一小時流量可達1G,建議不要長時間觀看,電腦端和手機端視頻打開,流量開始計時,視頻關閉,流量停止計時,設備前端只進行音視頻存儲,不會走流量。廠家推薦使用物聯網4G流量卡,資費比較便宜,有優勢,可以節省大量資金。
公 司:西安景嵐商貿有限責任公司
杜經理:13319275256同微
渠經理:15591800962同微
董經理:15319737838同微
座機電話:029-85235750
服務熱線:400-822-5256
E-mail:zzh8065@163.com
地 址:陜西省西安市碑林區博誠大廈